Is Shrinkage Causing Your Contact Center Forecasts To Be Off?

Is shrinkage causing your contact center forecasts to be off? Never fear! Verint Workforce Management (WFM) customers have a new weapon to combat contact center shrinkage: the New Shrinkage Analytics Dashboard Powered by the Verint® Data Insights Bot™!
Don’t just take our word for it. Here are a few quotes from customers using the new Shrinkage Analytics Dashboard.
“Verint’s Shrinkage Analytics dashboard transformed our 4-hour weekly grind of complex shrinkage analysis into a fast and easy task. Massive time saver!”
“Thanks to Verint’s Shrinkage Analytics dashboard, our shrinkage data is now easy to capture and analyze, very high complexity dropped to low, and efficiency grew tremendously.”
We’ve identified four key insights that the new dashboard powered by the Data Insights Bot provides. But before we get into those, let’s level set on what we mean by shrinkage.
What Is Contact Center Shrinkage?
Shrinkage is a workforce management metric that measures the amount of time agents are being paid but are not available to handle interactions. At Verint, we typically bucket shrinkage activities into two groups: planned and unplanned.
- Planned shrinkage includes agents being scheduled for activities such as team meetings, training, coaching or vacation.
- Unplanned shrinkage includes activities such as an employee calling out sick, arriving late or leaving early, time spent talking to associates, on personal calls and emergencies, or taking longer breaks than scheduled.
Accurate shrinkage can help prevent over or understaffing in your contact center.
If you underestimate your shrinkage, you could have too few agents, leading to long wait times, frustrated customers, and burned-out agents. If you overestimate your shrinkage, you could hire too many agents and be paying for idle time.
In fact, for every 1% increase in shrinkage accuracy, a 1,000 agent contact center could save approximately $395K per year.1
Why Is Contact Center Shrinkage So Hard to Calculate?
While the above is how Verint defines/categorizes shrinkage, many organizations or teams within the same organization have their own definitions for shrinkage and what activities fall under this umbrella. This can make creating your forecasts and staffing plans challenging.
Verint WFM lets you customize your shrinkage definition with up to four shrinkage categories. You get to determine which activities fall under each category. This helps ensure all managers across the organization have the same understanding and are working off the same playbook.
Other characteristics that make calculating shrinkage challenging include:
- Calculation and reporting is often a manual process using Microsoft Excel® spreadsheets and can be very time consuming
- Data is limited, so managers will guesstimate their shrinkage level, often severely underestimating the amount of time agents are unavailable.
- Reporting can lack the level of detail needed to identify outliers—the chronic abusers of unplanned shrinkage
- Historical shrinkage results can differ from percentages needed for future planning
- Reporting is often after the fact and doesn’t enable you to course-correct during the day or shift.
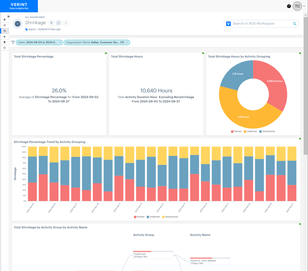
Introducing the New Shrinkage Analytics Dashboard
Fortunately for Verint WFM customers, the new Shrinkage Analytics Dashboard powered by the Verint® Data Insights Bot™ uses AI to capture and analyze accurate shrinkage data in real time.
The insights surfaced by the new dashboard can help you take in-the-moment actions to refocus agents on direct customer support and ensure your service goals are cost effectively met.

Let’s explore 4 key insights the new Shrinkage Analytics Dashboard provides.
Insight #1: Uncover shrinkage variances across employee groups
The new Shrinkage Analytics Dashboard lets you view shrinkage from a macro level—say, your entire contact center—and quickly drill down into organization details. You can view shrinkage by function, by site, by team or by individual employees.
You can compare areas to see at what shrinkage levels the various groups are running and identify any outliers for further investigation.
Get to the insights you need faster!
Insight #2: Using an outsourcer? Understand their shrinkage trends!
In the same way you can analyze shrinkage in your own call center, the dashboard helps you analyze shrinkage at your outsourcing partners, answering important topics such as:
- What are your outsourcers’ absentee rates?
- Do they have the staff they said they would have?
- Do you need to adjust your targets and expectations with your outsourcers?
- How outsource shrink can impact YOUR staffing.
A quick filter down to the outsource organization and, voila!
Gain insight into absence percentage and understand how people are spending their time. Are they meeting your expectations for time spent on customer interactions?
Now you have the insights to have a data-driven conversation with your outsourcers on their shrinkage practices—and where there might be improvement opportunities.
Insight #3: Identify “preplanned” shrinkage percentage
Skill development and growth are important both to your agents, for longevity and engagement, and to your organization.
Planned shrinkage includes agents being scheduled for activities such as team meetings, training, coaching or vacation. You can also add additional planned shrinkage for special projects or events (like a system upgrade) that might pull people away from customer support/production work for a while.
Factoring in these non-customer support activities is critical for creating an accurate staffing plan, and for keeping employees engaged.
Insight #4: Compare actual versus budgeted shrinkage
The new Shrinkage Dashboard makes it very easy for managers to compare budgeted vs. actual shrinkage. How did your long-term plan compare with your current results? If you missed your service goals for a particular team, you can easily drill down to see if the team was supporting customers when planned.
You might find that a team was hit by the flu, and several unexpected absences directly impacted your service goals. Or it’s March Madness, and a few people were mysteriously unavailable at the same time as key games….
The insights empower your managers to track productive vs non-productive work, as well as manage agents to correct behaviors and increase employee productivity.
AI-Powered Business Outcomes with the New Verint Shrinkage Analytics Dashboard
With the new Verint Shrinkage Analytics dashboard, contact center leaders and workforce planners can gain better insights faster with reduced effort. The dashboard:
- Provides consistent results across the organization with customized definitions
- Delivers detailed reporting with minimal effort to improve efficiency and speed decision-making
- Can compare historical shrinkage with planned and actual
- Gives a detailed view of shrinkage by org structure and business hierarchy
And as mentioned earlier, a 1% increase in shrinkage accuracy could help a 1,000 agent contact center save approximately $395K per year.
Customers Are Loving the New Shrinkage Dashboard
“Thanks to Verint’s new Shrinkage Analytics dashboard, we turned a complex and timely 35-hour weekly task (1 hour per day, 7 days a week, across 5 LOBs) of capturing and analyzing shrinkage data into a quick and simple process!”
“With Verint’s Shrinkage Analytics dashboard, capturing and analyzing shrinkage data went from very high to low, allowing higher efficiency.”
“Verint’s new Shrinkage Analytics dashboard made our shrinkage analysis quick and effortless with intuitive reporting and consistent data. Major improvement.”
Contact us to learn more about the New WFM Shrinkage Analytics Dashboard or visit https://www.verint.com/engagement-data-insights/ to learn more about the power of Verint Open Platform and our Data Insights Bot.
11,000 agents x 40 hour/week x 1% = 400 hours/week. At a cost of $19/hour, 400 hours = $7,600 per week or $395,200 per year.